性能调优
💡 提示
本章节仅根据 MEGREZ 开发团队在机器学习训练参数调优的经验,得到的一些调优建议,仅供参考
训练参数优化
💡 提示
需要配合性能监控使用
众所周知,机器学习的训练效率取决于木桶效应,最短板决定了整体的训练效率。我们可以通过调整训练参数来优化训练效率。
尝试调整 batch_size 和 num_workers 的值,来找到最适合你硬件的配置。
batch_size:每个批次的样本数量,通常越大越好,但要考虑显存的限制。num_workers:数据加载的线程数,通常越大越好,但要考虑 CPU 的限制。pin_memory:是否将数据加载到固定内存中,通常设置为True可以提高性能。
例子
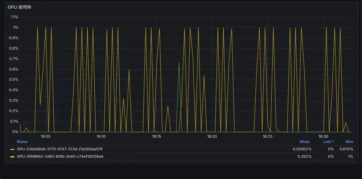
例如从这个GPU 使用率的图中,波动很大,说明训练效率不高。
通常这种情况是因为 CPU 在进行数据处理时的效率不高,导致 GPU 等待数据。所以可以提高 num_workers 的值,或者适当调整 batch_size 的值。

此时,观察 CPU 使用率,如果 CPU 使用率不高,且内存占用不高,说明 CPU 是瓶颈,此时可以尝试增加 num_workers 的值。如果 CPU 使用率很高,说明 CPU 不是瓶颈,此时可以尝试调整 batch_size 的值。
调整后,GPU 使用率稳定在 100%,说明训练效率很高。

